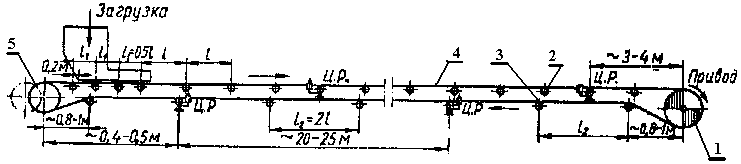
Ленточный конвейер ЛТ-650 — надёжное и эффективное средство транспортировки грузов. Оснащён специальной лентой, которая двигается по опорной раме, перенося грузы с одного конца на другой. Система привода обеспечивает плавное движение ленты, что позволяет уменьшить износ оборудования и повысить его срок службы.










